Note:
This topic has been translated from a Chinese forum by GPT and might contain errors.Original topic: 修复GC Bug ToTal GC 一直为0
【TiDB Usage Environment】Production Environment
【TiDB Version】5.0.4
【Reproduction Path】
Reference: TiDB Bug List= - #3,来自 h5n1 - TiDB 的问答社区
set config tikv gc.enable-compaction-filter = false;
show config where type = 'tikv' and name like '%enable-compaction-filter%';
【Encountered Problem: Problem Phenomenon and Impact】
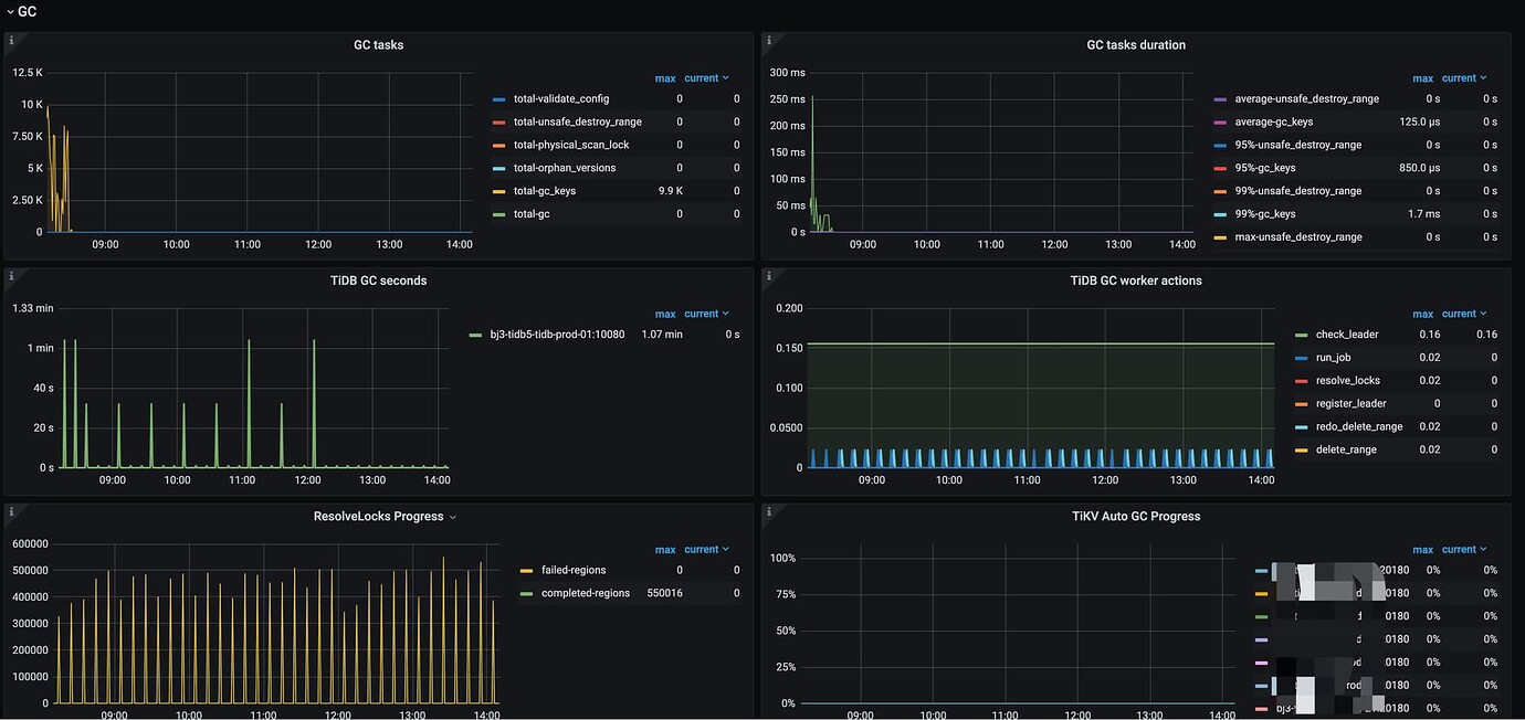
- After 8:30 AM,
gc tasksandauto gc processhave been 0. Is this normal?
