Troubleshooting TiDB OOM Issues

Note:
This topic has been translated from a Chinese forum by GPT and might contain errors.

Original topic: TiDB OOM原因问题排查

| username: 雪落香杉树

[TiDB Usage Environment] Production Environment
[TiDB Version] v6.1.0
[Reproduction Path] None
[Encountered Problem: Phenomenon and Impact]
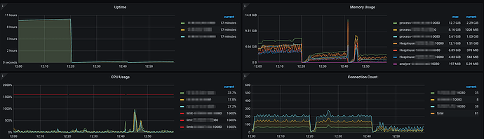
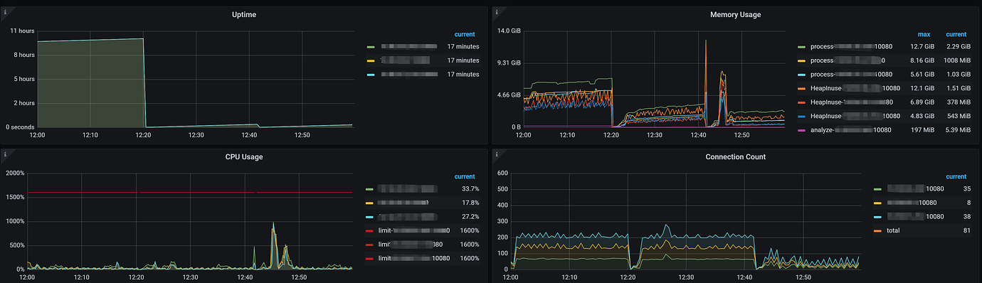
Help needed: All three TiDB nodes experienced OOM simultaneously, with the actual physical machine memory usage at a maximum of 50%, and the maximum memory consumption around 13GB (TiDB and PB are deployed on the same machine). In dmesg -T|grep tidb-server, anon-rss used about 25GB. anon-rss indicates the resident set size (RSS) of anonymous memory (i.e., memory not mapped to files). Could this be caused by a memory leak?
[Resource Configuration]
TiDB nodes: 16 cores, 32GB
[Attachments: Screenshots/Logs/Monitoring]



Heap file analysis at the time of OOM shows total memory usage of about 9GB. How should the specific cause of OOM be analyzed?

| username: Jellybean | Original post link

Try grepping “expensive_query” in the tidb.log to see if you can find the SQL before the node OOM restart, and combine it with the Dashboard for further analysis.

| username: zhanggame1 | Original post link

Three TiDB nodes experiencing OOM simultaneously theoretically shouldn’t happen.

| username: xfworld | Original post link

Try to avoid mixed deployment…

Mixed deployment is not as good as independent deployment on a single node (scheduling mixed three replicas is relatively difficult, requiring consideration of resource isolation, which is actually very challenging).

| username: tidb菜鸟一只 | Original post link

Check if there is an OOM keyword in the TiDB logs, and also check the memory usage in the system info section of the overview in Grafana. Additionally, have you performed NUMA resource isolation?

| username: FutureDB | Original post link

You can check the OOM logs or tidb.log in the log directory of tidb-4000 to see which SQL caused the OOM.

| username: 小于同学 | Original post link

Check the logs to see the SQL that caused the OOM.

| username: kelvin | Original post link

The main thing is to check the logs and see what specifically caused the OOM.

| username: redgame | Original post link

There is an SQL query stuck.

| username: residentevil | Original post link

I encountered a bug in version V7.1 before, and I see that it has been fixed in the new version. I’m not sure if your version also has this bug.

| username: TiDBer_aaO4sU46 | Original post link

Happening simultaneously, the probability is low.

| username: 有猫万事足 | Original post link

It is recommended to check what the SQL statements were at that time. After all, from your dump, it seems that a large number of SQL statements were parsed, leading to the above being called frantically and many objects being created. This resulted in memory overload.

Additionally, the fact that all three machines crashed simultaneously does not indicate a memory leak. If it were a memory leak, each TiDB instance would eventually crash, but the likelihood of them crashing simultaneously is very low. Simultaneous crashes are more likely due to all three machines receiving a large number of SQL statements at the same time, causing a delay in garbage collection.

| username: 雪落香杉树 | Original post link

In the logs, there are many identical delete SQL operations under expensive_query, but these SQLs appear after the OOM restart, not before the OOM. If there are a large number of requests, the QPS does not show significant changes around 12:20 PM on the 11th.

| username: 雪落香杉树 | Original post link

The NUMA resource isolation you mentioned doesn’t seem to exist. I checked the NUMA memory in the node monitoring again, and it seems that the OOM is due to insufficient memory.

| username: 雪落香杉树 | Original post link

Which bug does it correspond to in version 7.1?

| username: 雪落香杉树 | Original post link

It seems there were no expensive queries before the restart, but they appeared after the OOM restart. The logs have been posted below.

| username: WalterWj | Original post link

Upgrade to the new version, configure the memory for tidb-server, and ensure proper resource allocation for mixed deployment to reduce OOM situations.

| username: h5n1 | Original post link

Three nodes experienced OOM simultaneously, it doesn’t seem to be caused by a single large SQL. Check the cluster configuration with tiup cluster display XXXX and tiup cluster show-config XXXX.

| username: CuteRay | Original post link

Take a look at the deployment architecture of the TiDB cluster, use tiup cluster display, and check the configuration of the corresponding machines.

Then check the memory usage in the monitoring panels for TiKV and system info.

| username: tidb菜鸟一只 | Original post link

Check if there is a numa_node keyword in the tiup cluster edit-config, and also use numactl --hardware to check the NUMA situation of your machine.
For example, my machine has 192G of memory and two NUMA nodes. It has PD and tidb-server deployed on it. The PD numa_node is bound to 0, and the tidb-server numa_node is bound to 1. Therefore, the maximum memory that tidb-server can use is 96G. Even if there is remaining memory in numa_node 0 where PD is located, tidb-server will not use it. If it exceeds 96G of memory, it will be killed by OOM.